VoIP monitor
This is the web app or web related tool named VoIP monitor whose latest release can be downloaded as voipmonitor-22.11-src.tar.gz from this website redcoolmedia.net
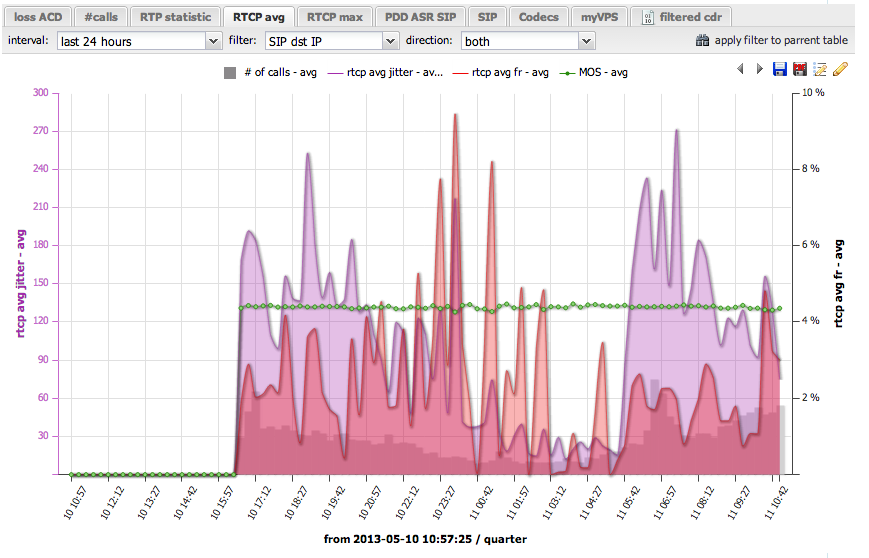
SCREENSHOTS:
VoIP monitor
APP DESCRIPTION:
Download this app named VoIP monitor.
VoIPmonitor is open source network packet sniffer with commercial frontend for SIP SKINNY MGCP RTP and RTCP VoIP protocols running on linux. VoIPmonitor is designed to analyze quality of VoIP call based on network parameters - delay variation and packet loss according to ITU-T G.107 E-model which predicts quality on MOS scale. Calls with all relevant statistics are saved to MySQL or ODBC database. Optionally each call can be saved to pcap file with either only SIP / SKINNY protocol or SIP/RTP/RTCP/T.38/udptl protocols. VoIPmonitor can also decode audio.Features
- Saves SIP, SKINNY, MGCP VoIP calls to database or pcap files. It can create WAV from G.711/G.722/G.729/G.723/GSM/iLBC/Speex/Silk/iSac
- Analyzes packet loss and delay variations and calculates MOS score according to ITU-T G.107 E-model
- Realtime listen to ongoing calls
- Advanced web application for filtering CDR and finding worst calls by MOS/Loss/Latencies
- Rreporting and alerting features
- Fast SIP RTP packet sniffer - up to 20 000 simultaneous calls on single server.
- Cluster possibilities
Audience
Telecommunications Industry
User interface
Web-based
Programming Language
C++, C, PHP
Database Environment
MySQL
Free download Web app or web tool VoIP monitor from RedcoolMedia.net



