Car Sales Management System in Codeignit
This is the web app or web related tool named Car Sales Management System in Codeignit whose latest release can be downloaded as VehicleSalesManagementSystemCodeigniterV-1.1.zip from this website redcoolmedia.net
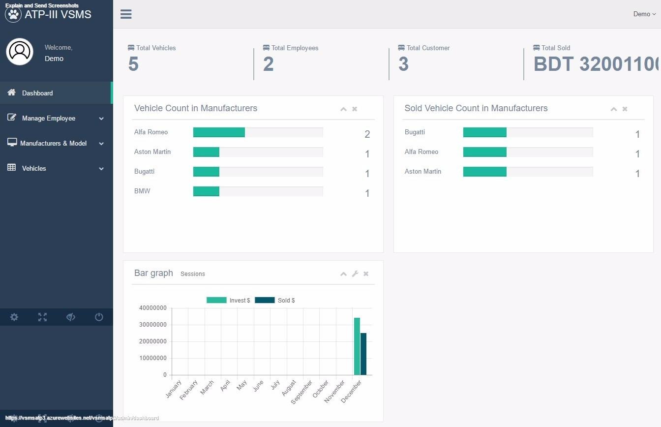
SCREENSHOTS:
Car Sales Management System in Codeignit
APP DESCRIPTION:
Download this app named Car Sales Management System in Codeignit.
Vehicle Sales Management System Built on Codeigniter 2.x FrameworkFeatures :
Front End with Vehicles Added from Back-end with details Back-end login system for admins, employees Different Controlling for Admin and Employee New Employee Adding for doing Sales , Adding new vehicles
Admin Features : # Add, Edit , Delete almost anything(Including new users), Sell vehicles, See customer Details
Employee Features : # Add vehicles only and Sell them to new clients with their details
-------------------------------------------------------------------------
Others : Used CodeIgniter Active record for DB query, Basic Parser use of codeigniter,
uses cool template for backend with a lot of effects, form validation with codeigniter Database is included in the folder.
Uses Datatables with sorting , filtering , and date to date range for getting result
Change DB & URL as the video Shows
localhost. Contact : [email protected] for any help. For Pro version Contact me.
Features
- Admin Login
- Employee Login
- New Car add
- Car model, manufacturer add, edit, update, delete
- Datatables for filtering
- Graph show for yearly calcualtion
- Dashboard for showing profit
- Sell vehicle and store customer info
- Codeigniter Active record
- Codeigniter Parser
- Demo : http://voidthemes.com/scripts/vsmspro
- Admin User: [email protected], Pass: admin
- Employee User: [email protected], Pass: employee
- Github link to download : https://github.com/soyket/vsms-codeigniter
- Video tutorial setup part1 - https://youtu.be/F4uyw47OlJI
- Video tutorial setup part 2 - https://youtu.be/eETwdLcbL8Q
- If you need your professional software like this for your comapany with extended functions just let me know on my email :) I am here to do any sort of work related to PHP
Audience
Information Technology, Developers, End Users/Desktop, Management
User interface
Web-based
Programming Language
PHP
Database Environment
MySQL
Free download Web app or web tool Car Sales Management System in Codeignit from RedcoolMedia.net



